まなびログ
2024年1月19日に、MEXCBTテストの採点結果を活用する「まなびログ」機能が追加されました。
MEXCBTテストの受検結果を可視化・分析し、日々の指導や学習の振り返りに役立てることができます。
児童生徒、教員・学校管理者、学校設置者ごとに、専用の画面で受検結果を確認できます。
解答時間の確認や、複数回受検した際の履歴表示など、CBTならではの機能がご利用いただけます。
(2024年2月2日更新)2024年1月1日以降に受検したテストで確認いただけるようになりました。
ユーザー画面(児童生徒画面)

結果を確認したいテストを、解答時期や教科、テスト名から検索できます。
児童生徒の活用シーン
- 都道府県/市区町村の独自問題や、検定問題に挑戦して、得意や苦手を把握したり、理解の定着をはかる。
- 繰り返し問題にチャレンジし、結果の推移を確認することで、自分の頑張りや成長に気づく。
管理画面(教員・学校管理者画面)
教員・学校管理者の活用シーン
教員
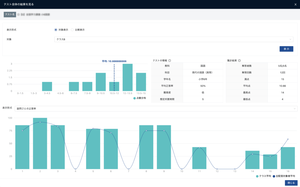
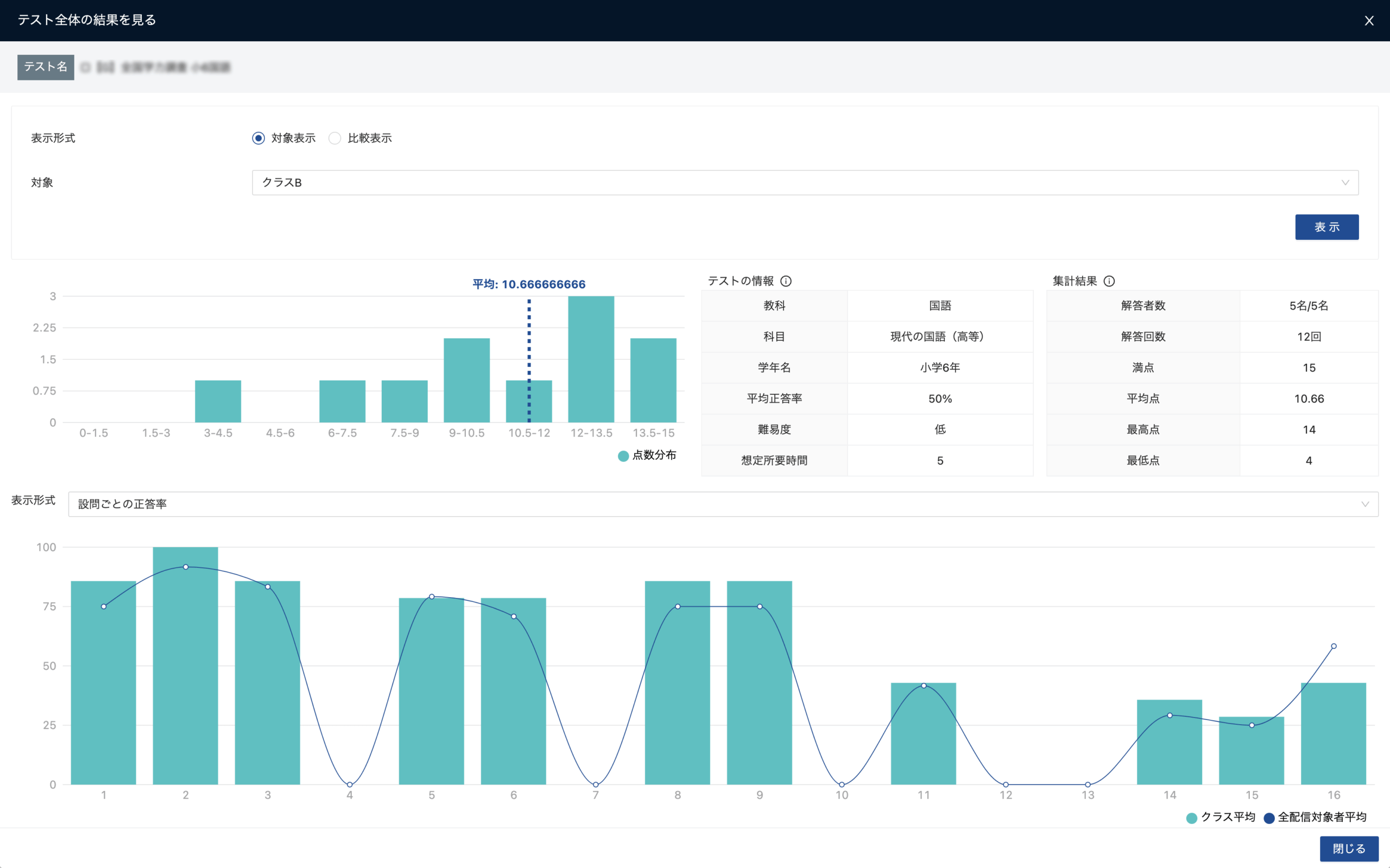
- クラスの設問ごとの平均正答率を確認することで、担任するクラスの苦手/得意の傾向を把握できる。
- クラスの児童生徒個々人の苦手な部分やがんばりを把握し、フォローアップに繋げる。
学校管理者
- 学校全体や学年、クラスの特徴を把握し、指導計画の作成に役立てる。
全体管理者画面(学校設置者画面)
学校設置者の活用シーン
- 学校の地域ごとの特性や、学校規模などの側面から、取組状況の違いを把握する。
- 特色ある教育の実践校について、成果を把握し、さらなる支援に繋げげていく。
既存機能の改善
MEXCBTテストの結果集計画面で、集計方法を指定できるようになります。

集計方法を指定するチェックボックスが表示されます。
同じMEXCBTテストを複数回受検した場合は、最新のテスト結果のみの集計表示と、過去の結果を含む集計表示を切り替えられます。
※ リリースにおいては、機能や画面の表記などが変更になる場合があります。







